成果简介
本成果为适用于市政污泥处理处置的快速好氧发酵一体化智能设备,具有占地面积小、运行能耗低、具备过程智能控制功能等特点。可以很好地实现污泥减量化、稳定化、无害化和资源化,减少了环境污染,有效解决我区污泥好氧发酵关键技术问题,研制的污泥处理核心装备,提高我区主要污泥处理处置企业的技术研发和装备制造水平。
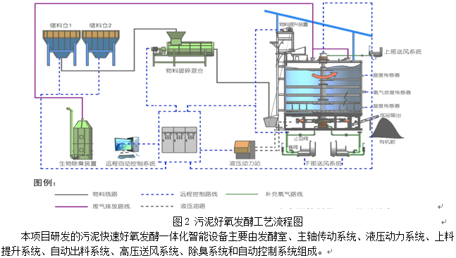
1. 该一体化设备采用立体式流线型结构,用地少,发酵时间短,有效解决了传统污泥好氧发酵工艺占地面积大,发酵时间长的问题。
2. 该一体化设备全过程封闭,废气经生物除臭装置处理后外排,有效解决了传统污泥发酵过程中臭气污染环境的问题。
3. 发酵塔竖向旋转轴底部圆锥状底座和物料推出杆的设计,可将发酵好的物料顺利排出,有效解决了物料在发酵塔内部死角的堆积问题。
4. 通过辅助加热装置的设置,可有效解决发酵温度不够的问题。
5. 通过自动控制系统和氧气浓度传感器、温度传感器、湿度传感器的配合,确保发酵过程所需的氧气量、温度、湿度都处于控制范围内,有效提高发酵效率和保证发酵效果。
6. 通过电机和调速减速机,以及自动控制系统的协同作用,有效控制搅拌系统的运行速率,保证物料的均匀程度。
应用前景
项目组积极开展科技成果转化与市场推广工作,成功将项目产品应用于靖西市污泥处理项目中,为南宁市市政污泥的减量化、无害化、资源化处理处置提供技术支撑和示范。
成熟度
成果已建成示范工程点,可推广应用。
成果展示


知识产权情况

成果完成人
资源环境与材料学院:胡湛波
成果转化,请联系成果与合作处,联系人:刘老师,联系电话:0771-3272162。